Numetric
Avis Numetric : Prix, Fonctionnalités & AlternativesNumetric est un logiciel de business intelligence (BI) : Numetric Cloud Analytics Platform est une solution de veille stratégique complète pour les petites entreprises, les équipes, les départements et les déploiements à l’échelle de l’entreprise.

Notre avis sur Numetric : un logiciel de business intelligence (BI) à découvrir
Découvrir Numetric: fonctionnalités & intégrations
Numetric c’est quoi ?
Numetric est un logiciel de business intelligence (BI) en mode SaaS dont les prix débutent à partir de 0 euro par mois, et qui est utilisé principalement par des entreprises et professionnels de la BI : L’intelligence d’entreprise, Visualisation de données ….
Ce logiciel dispose d’une offre d’essai gratuit de 15 jours pour vous permettre de tester ses fonctionnalités : Intelligence d’entreprise, Visualisation de données, Recherche/Filtre, Metriques de performances, Connecteurs de données, Tableaux de bord …
Les organisations sont confrontées à une demande croissante d’analyses de grande puissance qui produisent des résultats rapides et fiables. Qu’il s’agisse de fournir aux équipes de data scientists des capacités avancées d’apprentissage automatique ou de fournir des applications mobiles qui fournissent aux décideurs des réponses en temps réel, plusieurs éléments sont essentiels pour répondre aux besoins analytiques de votre organisation : Traitement en mémoire ultra-rapide pour la manipulation de données à grande échelle., exploration, analyses avancées et intelligence artificielle (IA). Des actifs analytiques qui peuvent être facilement gérés, maintenus et gouvernés. Traitement analytique évolutif, dynamique et optimisé dans n’importe quel environnement. Accès personnalisable à l’ensemble du cycle de vie de l’IA et de l’analyse, des données à la découverte en passant par le déploiement. Orchestration de toutes les analyses et…
Ses principales fonctionnalités :
▶ API disponible
▶ Analyse ad hoc
▶ Requête ad hoc
▶ Rapports ad hoc
▶ Analyse comparative
▶ Image de marque personnalisable
▶ Tableau de bord personnalisable
▶ Tableau de bord
▶ Création de tableau de bord
▶ Connecteurs de données
▶ Cartographie des données
▶ Visualisation de données
▶ Indicateurs clés de performance
▶ OLAP
▶ Indicateurs de performance
▶ Analyses prédictives
▶ Analyse de rentabilité
▶ Affichage relationnel
▶ Reporting
▶ Cartes de pointage
▶ Rechercher/Filtrer
▶ Planification stratégique
▶ Indicateurs de tendance/problème
▶ Analytique visuelle
▶ Découverte visuelle
▶ Visualisation des données
▶ Reporting/Analytics
▶ Visual Analytics
▶ Tableau de bord
▶ API
▶ Recherche/Filtre
▶ Metriques de performances
▶ Connecteurs de données
▶ Tableaux de bord
▶ Visualisation des données
Les intégrations tierces & APIs :
D’après sa fiche technique Numetric peut se connecter à plus de 7 solutions tierces comme Google Analytics, Velocify, ou encore QuickBooks afin de faciliter les échanges de données entre applications, de gagner en productivité, et de bénéficier de nouvelles fonctionnalités. Ce logiciel dispose également d’une API ouverte pour vous permettre de réaliser des développements sur-mesure.
– Google Analytics
– HubSpot Marketing Hub
– Stripe
– QuickBooks
– NetSuite
– Velocify
– Salesforce
Caractéristiques :
▶ Qu’est-ce qu’un logiciel de business intelligence ? Nous avons classé Numetric dans la catégorie des logiciels de business intelligence (BI) : Un logiciel de business intelligence (BI) est une application qui aide les entreprises à collecter, analyser et visualiser des données pour prendre des décisions informées.
On peut également classer ce logiciels dans 3 autres catégories : Logiciels de business intelligence (BI) | Logiciels de visualisation de données (data visualization) | Logiciels analytics
▶ Compatibilité : il s’agit d’un progiciel SaaS accessible depuis un navigateur (compatible Windows & Mac)
▶ Application mobile : d’après nos recherches, ce logiciel ne dispose pas d’application Android ou iOS, mais reste accessible en mode web mobile.
▶ Utilisateurs : principalement des managers et chefs d’entreprise de Grande entreprises, PME, Startups et de TPE des secteurs Services, Industrie …
▶ Tarifs : à partir de 0 euro par mois
▶ Offre d’essai gratuite : oui, pendant 15 jours
Notre avis sur Numetric : avantages & inconvénients
Voici notre avis sur Numetric : Avec plusieurs centaines d’avis en ligne déposés par des utilisateurs, Numetric est un logiciel de business intelligence (BI) / logiciel de visualisation de données (data visualization) à découvrir et nous lui avons attribué la note de 9/10 car il dispose d’un certain nombre d’avantages et fonctionnalités (Mode SaaS …)
Ses avantages :
▲ Nos suites de produits sont spécialement conçues pour automatiser et accélérer les processus les plus chronophages des ingénieurs en transport.
▲ Partage facile et flexible
▲ APPS uniquement pour les DOT
▲ Nous libérons la valeur des données des DOT en préparant la structuration et en gérant ces données plus facilement et une analyse plus approfondie.
▲ Nos applications basées sur le cloud facilitent le partage de données (rapports statiques, tableaux de bord ou outils d’analyse puissants) avec toutes les parties prenantes.
▲ Expertise des données :
▲ Intégrations tierces possibles
▲ Logiciel disponible en version gratuite
▲ Essai gratuit possible
Ses inconvénients :
▼ Une entreprise perd le contrôle de ses données en les confiant à une application SaaS.
Les avis des utilisateurs & références clients :
Les avis en ligne sur Numetric sont relativement nombreux et sont généralement positifs :
« Ce que j’ai apprécié, c’est l’approche personnelle de Monumetric avec chaque éditeur. Un véritable humain a effectué une révision manuelle de mon site Web et a proposé une stratégie de placement des annonces, dont j’ai discuté avec lui. Ils se sont également occupés de toute la mise en oeuvre, ce qui m’a facilité la vie. »
N’hésitez pas à donner vous aussi votre Numetric avis en commentaire : évaluez son rapport qualité/prix, sa richesse fonctionnelle, sa facilité d’utilisation …
Références clients
Numetric est un progiciel normalement utilisé exclusivement par des professionnels. L’éditeur revendique de nombreux utilisateurs en France et dans le monde.
Prix & Essai gratuit
Le prix de Numetric est de 0 euro par mois dans sa version standard, et vous pouvez l’essayer gratuitement pendant 15 jours !
Numetric : Prix des versions premiums
Numetric est un logiciel SaaS disponible sous forme d’abonnement : plusieurs tarifs / plans sont disponibles en fonction de différents critères (comme le nombre de fonctionnalités, des quotas, la durée d’engagement …) :
▶ Standard: 0 euro par mois
▶ Pro: prix sur demande
▶ Enterprise: prix sur demande
▶ Premium: prix sur demande
Pricing plan / Grille tarifaire complète
| Standard | Pro | Enterprise | Premium |
| gratuit | prix sur demande | prix sur demande | prix sur demande |
| par mois |
Note sur ces tarifs : ces prix ont été mis à jour cette année à partir du site Internet de l’éditeur ou à partir de la documentation accessible : ils peuvent donc être différents des prix réels. Nous vous conseillons de vous rendre sur le site de l’éditeur afin de les vérifier avant de vous engager (ils varient en fonction du nombre de licences et du nombre d’options), mais aussi pour bénéficier d’une offre d’essai gratuite.
Après avoir analysé les prix de 1520 logiciels nous avons calculé qu’un abonnement à un logiciel de business intelligence (BI) coute en moyenne 100,77 euros par mois (il s’agit d’une simple analyse tarifaire car ces services peuvent avoir des caractéristiques très différentes).
Ce logiciel professionnel est donc une option à prendre en compte si son prix est accessible.
Soulignons également que Numetric dispose d’une version entièrement gratuite, ce qui est très utile si vous n’avez pas de gros besoins (les fonctionnalités sont limitées) ou si vous voulez le tester avant de l’acheter.
Précisons enfin qu’il est possible d’économiser de 10 à 30% sur ces prix en contrepartie d’un engagement annuel (ou via un code promo)
Interface & Ergonomie
Numetric offre une interface responsive (elle s’adapte à la taille de votre écran) et disponible en anglais.

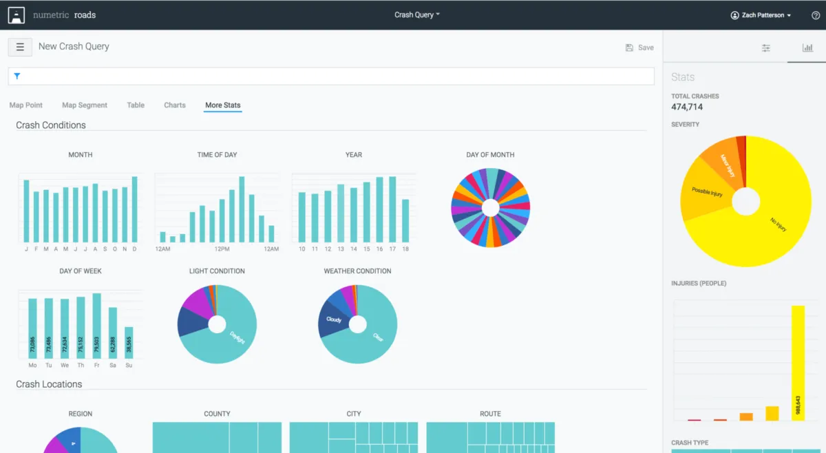
Interface Numetric: fonctionnalités, prix, alternatives
Nous pensons que Numetric offre une interface utilisateur agréable à utiliser, très intuitive, avec de nombreuses options de personnalisation et de paramétrage, ce qui permettra d’améliorer la productivité de vos équipes et de renforcer la collaboration au sein de votre entreprise.
Support technique, sécurité & hébergement
Sécurité & hébergement des données :
Numetric est un logiciel SaaS hébergé dans le cloud et ne nécessite donc aucune maintenance informatique car les mises à jour seront effectuées par l’éditeur.
Il se chargera également de sécuriser vos données (chiffrement, SSL, authentification à deux facteurs …), qui seront stockées sur un serveur / data center basé aux Etats-Unis (la législation RGPD s’applique donc pour les utilisateurs français et européens).
Support technique :
Nous avons vérifié : cet éditeur propose bien un service après-vente pour vous venir en aide lors de l’installation et de la configuration de son logiciel, mais aussi en cas de problème technique.
Vous pouvez dans un premier temps utiliser l’assistance en ligne (base documentaire, forums, tutoriels sur la chaine YouTube …) avant de contacter leur help desk (échange par email ou via un chat en ligne avec un technicien) ou d’appeler le SAV (hotline : 8885566371).
A noter que cet éditeur propose également des formations sur son site (numetric.com), via des vidéos, des webinars …
| Infos sur l’éditeur de Numetric | ||
| Siège social | American Fork, Utah, 84003 (Etats-Unis) | |
| Date de création | 2015 | |
| Effectifs | 11 employés | |
| Nom du dirigeant / manager | Nate Bowler | |
| Chiffre d’affaires | 2,3M$ | |
Mots clés utilisés par l’éditeur : SaaS
Alternatives à Numetric : les meilleurs logiciels de business intelligence
Voici notre sélection d’alternatives à Numetric (logiciels avec des fonctionnalités similaires) :
– Google Analytics 360
– Microsoft Power BI
– Tableau
– Logi Symphony
– Zoho Analytics
– Power BI Connector for ServiceNow
– Power BI Connector for Jira
– Mapp Intelligence
– Hortonworks Data Platform Hdp
– Self Service Dashboard
Comparatif Logiciels de business intelligence
Méthodologie & Sources
J’ai rédigé cet article sur Numetric et ses alternatives afin de vous permettre de comparer les différents logiciels de business intelligence (BI) du marché en fonction de plusieurs critères : leurs prix, leurs fonctionnalités, leur utilité en entreprise …
Les avis et articles publiés sur notre comparateur de logiciels SaaS utilisent différentes ressources comme le site Internet et la documentation commerciale de l’éditeur, les avis publiés en ligne par les utilisateurs, parfois en réalisant un test du logiciel … Notez bien que ces informations sont données à titre indicatif et sont susceptibles d’évoluer avec les mises à jour des éditeurs.
Par ailleurs, certains articles comme celui-ci peuvent contenir un lien d’affiliation : le prix reste identique mais l’éditeur peut nous reverser une commission lors d’un achat réalisé depuis un lien présent sur notre site.
Vous pouvez consulter les ressources suivantes afin de trouver plus d’informations :
1. Site Internet
2. Profil LinkedIn
3. Compte X
4. Page Crunchbase
Avis utilisateurs sur ce logiciel
Donnez votre avis sur Numetric
You must be logged in to post a review.

Il n’y a pas encore d’avis.