Briteverify
Avis Briteverify : Prix, Fonctionnalités & AlternativesBriteverify est un logiciel de vérification d’adresses email : BriteVerify est une plate-forme de vérification du courrier électronique qui permet aux utilisateurs de vérifier les adresses avant d’envoyer leurs courriels.

Notre avis sur Briteverify : un logiciel de vérification d’adresses email à découvrir
Découvrir Briteverify: fonctionnalités & intégrations
Briteverify c’est quoi ?
Briteverify est un logiciel de vérification d’adresses email en mode SaaS dont les prix débutent à partir de 0,01 euro pour une licence perpétuelle, et qui est utilisé principalement par des entreprises et professionnels de la communication : Outils de vérification des e-mails ….
Ce logiciel dispose d’une offre d’essai gratuit de 15 jours pour vous permettre de tester ses fonctionnalités : Outils de vérification des e-mails, Validation du serveur de messagerie, Vérification des e-mails en masse, Vérification d’un e-mail unique, Validation de domaine, Vérification de la syntaxe …
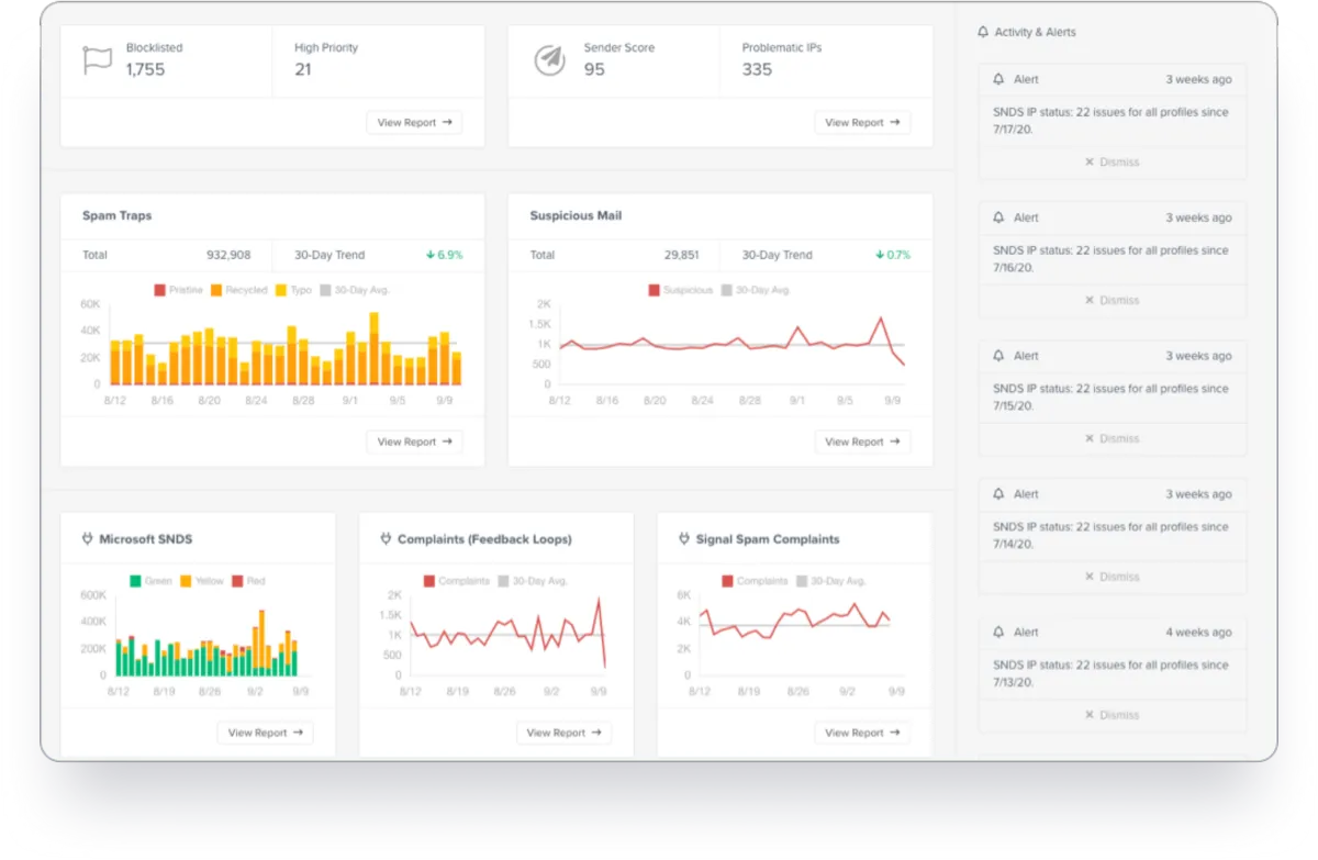
BriteVerify est une solution de vérification d’adresses e-mail et de numéros de téléphone qui aide les organisations à rationaliser les processus liés à la validation de domaine, au suivi de l’utilisation, au nettoyage des données, etc., à partir d’une interface unifiée. Il permet aux membres du personnel de télécharger des listes de diffusion pour vérifier les données de plusieurs clients à la fois. L’outil de recherche de domaine de BriteVerify permet aux membres de l’équipe d’obtenir une visibilité sur le volume estimé, la qualité des données, les lignes d’objet des messages, les enregistrements SPF et les politiques DMARC pour des domaines de messagerie spécifiques. Il permet aux superviseurs de valider les numéros de téléphone et les adresses postales en fonction du type de téléphone et de l’emplacement, comme une entreprise, une résidence ou un petit bureau. De plus, le tableau de bord d’activité permet aux chefs d’entreprise d’obtenir des informations sur les scores des expéditeurs, les pièges à spam, les e-mails suspects, etc.
Ses principales fonctionnalités :
▶ API disponible
▶ Vérification des e-mails en masse
▶ Base de données clients
▶ Import / Export de données
▶ Verification des données
▶ Vérification de domaine
▶ Données en temps réel
▶ Surveillance en temps réel
▶ Vérification de la syntaxe
▶ Intégrations tierces
▶ Intégrations tierces
▶ API
▶ Import/Export de données
▶ Vérification des e-mails en masse
▶ Base de données client
▶ Vérification des données
▶ Vérification de domaine
▶ Données en temps réel
▶ Vérification des e-mails
▶ Vérification des e-mails en masse
▶ Vérification du domaine
▶ Validation du serveur de messagerie
▶ Vérification d’e-mail unique
▶ Vérification de la syntaxe
▶ Catch -Détection de tous les serveurs
▶ Détection d’e-mails jetables
▶ Marketing par e-mail
▶ E-mail
▶ outils de vérification des e-mails
▶ Vérification de l’API
▶ Validation du serveur de messagerie
▶ Vérification des e-mails en masse
▶ Vérification d’un e-mail unique
▶ Validation de domaine
▶ Vérification de la syntaxe
▶ Intégrations
Les intégrations tierces & APIs :
D’après sa fiche technique Briteverify peut se connecter à plus de 36 solutions tierces comme Twilio, Teamstack, ou encore Box afin de faciliter les échanges de données entre applications, de gagner en productivité, et de bénéficier de nouvelles fonctionnalités. Ce logiciel dispose également d’une API ouverte pour vous permettre de réaliser des développements sur-mesure.
| ActiveCampaign | AWeber | boberdoo |
| Campaign Monitor | Causal | Constant Contact |
| Desktop.com | Marketo | Lead Prosper |
| Mailchimp | MailerLite | Manthan CDP++ |
| Oracle Responsys | Pardot | Everest |
| Algonomy | SendGrid | Shopify |
| Stackreaction | Teamstack | Unbounce |
| Validity Trust Assessments | Box | Campaign Monitor |
| Google Drive | MailChimp | PHP |
| SendGrid | Twilio | Box |
Caractéristiques :
▶ Qu’est-ce qu’un logiciel de vérification d’adresses email ? Nous avons classé Briteverify dans la catégorie des logiciels de vérification d’adresses email : Un logiciel de vérification d’adresses email est un outil conçu pour assurer que les adresses email collectées sont valides et actives avant de les utiliser pour des campagnes ou communications.
On peut également classer ce logiciels dans 4 autres catégories : Logiciels de communications unifiées | Logiciels de vérification d’adresses email | Logiciels de gestion des emails | Logiciels d’emailing et newsletters (marketing par email)
▶ Compatibilité : il s’agit d’un progiciel SaaS accessible depuis un navigateur (compatible Windows & Mac)
▶ Application mobile : d’après nos recherches, ce logiciel ne dispose pas d’application Android ou iOS, mais reste accessible en mode web mobile.
▶ Utilisateurs : principalement des employés et salariés d’Administrations, Artisans, Associations, Commerçants, Indépendants, ETI, Grande entreprises, PME, Startups et de TPE des secteurs Services, Industrie …
▶ Tarifs : à partir de 0,01 euro pour une licence perpétuelle
▶ Offre d’essai gratuite : oui, pendant 15 jours
Notre avis sur Briteverify : avantages & inconvénients
Voici notre avis sur Briteverify : Avec une centaine d’avis en ligne déposés par des utilisateurs, Briteverify est un logiciel de communications unifiées / logiciel de vérification d’adresses email à connaître et nous lui avons attribué la note de 9,1/10 car il dispose d’un certain nombre d’avantages et fonctionnalités (Disponible pour les fichiers et l’API, Amélioration de la réputation et de la délivrabilité IP …)
Vérification de la liste de diffusion avec BriteVerify. Lorsque vous envoyez des e-mails invalides, ils rebondissent. Plus vous rebondissez, plus votre réputation d’expéditeur diminue. Si votre réputation devient suffisamment mauvaise, vos e-mails ne parviennent plus. Vous êtes bloqué. Rester hors des ennuis. Nettoyez vos adresses e-mail avant d’envoyer. BriteVerify peut réduire votre taux de rebond de 98 % et aider vos messages à être transmis. Alors arrêtez de rebondir et commencez à convertir vos prospects en clients avec BriteVerify Email Verification. Le nettoyage de la liste de diffusion est simple : il suffit de glisser-déposer votre liste de diffusion dans la fenêtre ou de l’importer depuis votre fournisseur de services de messagerie (ESP). Nous parcourons la liste pour vous montrer le total de vos enregistrements et votre coût, et en un clic, vous êtes opérationnel. Une fois la vérification terminée, vous pouvez télécharger votre liste ou vous désinscrire automatiquement des e-mails invalides et à risque de vos campagnes.
Ses avantages :
▲ Intégrations tierces possibles
▲ Logiciel disponible en version gratuite
▲ Essai gratuit possible
Ses inconvénients :
▼ Il peut y avoir des problèmes d »interopérabilité entre applications SaaS.
Les avis des utilisateurs & références clients :
Les avis en ligne sur Briteverify sont assez nombreux et sont généralement positifs : « Conforme à mes attentes. Bonne réputation. Prix similaire aux autres services. »
N’hésitez pas à donner vous aussi votre Briteverify avis en commentaire : évaluez son rapport qualité/prix, sa richesse fonctionnelle, sa facilité d’utilisation …
Références clients
Briteverify est un progiciel normalement utilisé exclusivement par des professionnels. L’éditeur revendique de nombreux utilisateurs en France et dans le monde, et notamment des entreprises comme Octadesk, Simplesvet ou bien encore Mmg – For Consideration …
Prix & Essai gratuit
Le prix de Briteverify est de 0,01 euro pour une licence perpétuelle dans sa version standard, et vous pouvez l’essayer gratuitement pendant 15 jours !
Briteverify : Prix des versions premiums
Briteverify est un logiciel SaaS disponible sous forme d’abonnement : plusieurs tarifs / plans sont disponibles en fonction de différents critères (comme le nombre de fonctionnalités, des quotas, la durée d’engagement …) :
▶ BriteVerify: 0,01 euros (licence perpétuelle)
▶ Pro: prix sur demande
▶ Enterprise: prix sur demande
▶ Premium: prix sur demande
Pricing plan / Grille tarifaire complète
| BriteVerify | Pro | Enterprise | Premium |
| 0,01 euro | prix sur demande | prix sur demande | prix sur demande |
| licence perpétuelle |
Note sur ces tarifs : ces prix ont été mis à jour cette année à partir du site Internet de l’éditeur ou à partir de la documentation accessible : ils peuvent donc être différents des prix réels. Nous vous conseillons de vous rendre sur le site de l’éditeur afin de les vérifier avant de vous engager (ils varient en fonction du nombre de licences et du nombre d’options), mais aussi pour bénéficier d’une offre d’essai gratuite.
Après avoir analysé les prix de 727 logiciels nous avons calculé qu’un abonnement à un logiciel de communications unifiées coute en moyenne 43,35 euros par mois (il s’agit d’une simple analyse tarifaire car ces services peuvent avoir des caractéristiques très différentes).
Ce logiciel professionnel est donc à notre avis très compétitif d’un point de vue tarifaire.
Soulignons également que Briteverify dispose d’une version entièrement gratuite, ce qui est très utile si vous n’avez pas de gros besoins (les fonctionnalités sont limitées) ou si vous voulez le tester avant de l’acheter.
Précisons enfin qu’il est possible d’économiser de 10 à 30% sur ces prix en contrepartie d’un engagement annuel (ou via un code promo)
Interface & Ergonomie
Briteverify offre une interface responsive (elle s’adapte à la taille de votre écran) et disponible en anglais.

Interface Briteverify: fonctionnalités, prix, alternatives
Nous pensons que Briteverify offre une interface utilisateur agréable à utiliser, très intuitive, avec de nombreuses options de personnalisation et de paramétrage, ce qui permettra d’améliorer la productivité de vos équipes et de renforcer la collaboration au sein de votre entreprise.
Vidéo de prise en main de ce logiciel de vérification d’adresses email :

Prise en main de Briteverify en vidéo
Ergonomie de l'interface
Support technique, sécurité & hébergement
Sécurité & hébergement des données :
Validity est un logiciel SaaS hébergé dans le cloud et ne nécessite donc aucune maintenance informatique car les mises à jour seront effectuées par l’éditeur.
Il se chargera également de sécuriser vos données (chiffrement, SSL, authentification à deux facteurs …), qui seront stockées sur un serveur / data center basé aux Etats-Unis (la législation RGPD s’applique donc pour les utilisateurs français et européens).
Support technique :
Nous avons vérifié : cet éditeur propose bien un service après-vente pour vous venir en aide lors de l’installation et de la configuration de son logiciel, mais aussi en cas de problème technique.
Vous pouvez dans un premier temps utiliser l’assistance en ligne (base documentaire, forums, tutoriels sur la chaine YouTube …) avant de contacter leur help desk (échange par email ou via un chat en ligne avec un technicien) ou d’appeler le SAV.
A noter que cet éditeur propose également des formations sur son site (briteverify.com), via des vidéos, des webinars …
| Infos sur l’éditeur de Briteverify | ||
| Siège social | Boston, Massachusetts | |
| Date de création | 2018 | |
| Effectifs | 10 à 20 employés | |
| Nom du dirigeant / manager | ||
| Chiffre d’affaires | 1 M$ à 10 M$ | |
Mots clés utilisés par l’éditeur : Croissance Croissance …
Alternatives à Briteverify : les meilleurs logiciels de vérification d’adresses email
Voici notre sélection d’alternatives à Briteverify (logiciels avec des fonctionnalités similaires) :
– Kickbox : Kickbox garantit que vous n’envoyez des e-mails qu’à de vrais utilisateurs et vous aide à séparer les adresses de mauvaise qualité des contacts de grande valeur. Protégez votre réputation, augmentez les taux d’ouverture et économisez de l’argent avec Kickbox.
– NeverBounce : En utilisant uniquement la vérification en temps réel, NeverBounce offre la plus grande précision. Aucune donnée historique utilisée. Moins d’un centime par e-mail. Nous battrons les prix de tout concurrent majeur.
– Mailgun : Mailgun est un ensemble d’API puissantes qui vous permettent d’envoyer, de recevoir, de suivre et de stocker des e-mails sans effort.
– Proofy : Proofy.io – service de nettoyage de courrier électronique en masse. Avec preuve, vous évitez les rebonds, les courriels fourre-tout et morts. Vous augmentez la délivrabilité des e-mails, enregistrez les e-mails de votre domaine, augmentez le taux d’ouverture.
– DeBounce : Il vous permet de télécharger et de valider des listes d’adresses e-mail rapidement et de manière sécurisée. Tout ce que vous avez à faire est de télécharger une liste de diffusion sur son interface Web. Il propose également une API.
| Alternatives à Briteverify | Prix | Prix | Essai gratuit |
| Briteverify | 0,01€ | Non | |
| Neverbounce | Oui | ||
| Snovio | 33€ | par mois | Non |
| Zerobounce | 15€ | par mois | Non |
| Debounce | 10€ | Oui | |
| Email List Verify | par mois | Non | |
| Mailboxvalidator | 139€ | Oui | |
| Clearout | 29,99€ | Non | |
| Bouncer | Oui | ||
| Proofy | 3€ | Non |
Comparatif Logiciels de vérification d’adresses email
Méthodologie & Sources
J’ai rédigé cet article sur Briteverify et ses alternatives afin de vous permettre de comparer les différents logiciels de vérification d’adresses email du marché en fonction de plusieurs critères : leurs prix, leurs fonctionnalités, leur utilité en entreprise …
Les avis et articles publiés sur notre comparateur de logiciels SaaS utilisent différentes ressources comme le site Internet et la documentation commerciale de l’éditeur, les avis publiés en ligne par les utilisateurs, parfois en réalisant un test du logiciel … Notez bien que ces informations sont données à titre indicatif et sont susceptibles d’évoluer avec les mises à jour des éditeurs.
Par ailleurs, certains articles comme celui-ci peuvent contenir un lien d’affiliation : le prix reste identique mais l’éditeur peut nous reverser une commission lors d’un achat réalisé depuis un lien présent sur notre site.
Vous pouvez consulter les ressources suivantes afin de trouver plus d’informations :
1. Site Internet
2. Page des tarifs
3. Profil LinkedIn
4. Compte X
5. Compte Instagram
Avis utilisateurs sur ce logiciel
Donnez votre avis sur Briteverify
You must be logged in to post a review.

Il n’y a pas encore d’avis.