OpenText Interset
Avis OpenText Interset : Prix, Fonctionnalités & AlternativesOpenText Interset est un logiciel de cybersécurité : Interset a conçu une solution avancée d’analyse comportementale des utilisateurs afin de permettre une détection précise et rapide des menaces.

Notre avis sur OpenText Interset : un logiciel de cybersécurité à découvrir
Découvrir OpenText Interset: fonctionnalités & intégrations
OpenText Interset c’est quoi ?
OpenText Interset est un logiciel de cybersécurité en mode SaaS dont les prix débutent à partir de 0 euro par mois, et qui est utilisé principalement par des entreprises et spécialistes de la sécurité informatique.
Ce logiciel dispose d’une offre d’essai gratuit de 15 jours pour vous permettre de tester ses fonctionnalités : Approvisionnement des utilisateurs, Réponse aux menaces, Approvisionnement du réseau, Gestion des accès …
Interset fournit une solution de détection des menaces internes et externes ciblées pour protéger les données sensibles, telles que la propriété intellectuelle, les secrets commerciaux et les fichiers classifiés. Interset détecte de manière proactive les menaces d’entreprise et permet une enquête judiciaire immédiate permettant aux équipes informatiques d’arrêter les attaques avant que les données ne soient compromises. Il utilise des collecteurs de données sans agent, des capteurs de point de terminaison légers, des analyses comportementales avancées et une interface utilisateur intuitive pour fournir une visibilité sur les données sensibles, permettant une détection précoce des attaques et des renseignements médico-légaux exploitables sans faux positifs ni bruit blanc.ArcSight Interset / Intelligence est également connu sous le nom de FileTrek, Interset UEBA, Micro Focus Interset UEBA, Micro Focus Interset, ArcSight Interset. Guide de l’acheteurTélécharger l’acheteur de la gestion des informations et des événements de sécurité (SIEM)’ s Guide comprenant des critiques et plus encore. Mise à jour : septembre 2021ArcSight Interset / Intelligence CustomersAccuvant, Splunk Inc., NuTech, Box, rSolutions, Voodoo Technology LimitedArcSight Interset / Intelligence Video
Ses principales fonctionnalités :
▶ Gestion des accès
▶ Approvisionnement du réseau
▶ Réponse aux menaces
▶ Approvisionnement des utilisateurs
Les intégrations tierces & APIs :
D’après sa fiche technique OpenText Interset doit pouvoir se connecter à des solutions tierces afin de faciliter les échanges de données entre applications, de gagner en productivité, et de bénéficier de nouvelles fonctionnalités.
Caractéristiques :
▶ Qu’est-ce qu’un logiciel de cybersécurité ? Nous avons classé OpenText Interset dans la catégorie des logiciels de cybersécurité : Un logiciel de cybersécurité est une application conçue pour protéger les systèmes informatiques, les réseaux, et les données contre les menaces numériques, telles que les virus, les logiciels malveillants, les attaques par ransomware, et les violations de données.
On peut également classer ce logiciels dans 5 autres catégories : Logiciels de cybersécurité | Logiciels de gestion des identités et des accès (IAM) | Logiciels de threat intelligence (renseignement sur les menaces) | Logiciels de machine learning (apprentissage automatique) | Logiciels de sécurité informatique
▶ Compatibilité : il s’agit d’un progiciel SaaS accessible depuis un navigateur (compatible Windows & Mac)
▶ Application mobile : d’après nos recherches, ce logiciel ne dispose pas d’application Android ou iOS, mais reste accessible en mode web mobile.
▶ Utilisateurs : principalement des développeurs et informaticiens d’Administrations, Artisans, Associations, Commerçants, Indépendants, ETI, Grande entreprises, PME, Startups et de TPE des secteurs Services, Industrie …
▶ Tarifs : à partir de 0 euro par mois
▶ Offre d’essai gratuite : oui, pendant 15 jours
Notre avis sur OpenText Interset : avantages & inconvénients
Voici notre avis sur OpenText Interset : Avec plusieurs milliers d’avis en ligne déposés par des utilisateurs, OpenText Interset est un logiciel de cybersécurité / logiciel de gestion des identités et des accès (IAM) très connu et nous lui avons attribué la note de 8,5/10 car il dispose d’un certain nombre d’avantages et fonctionnalités (Mode SaaS …)
Ses avantages :
▲ Logiciel disponible en version gratuite
▲ Essai gratuit possible
Ses inconvénients :
▼ Les frais d’abonnement peuvent être importants sur le long terme.
Les avis des utilisateurs & références clients :
Les avis en ligne sur OpenText Interset sont généralement positifs.
N’hésitez pas à donner vous aussi votre OpenText Interset avis en commentaire : évaluez son rapport qualité/prix, sa richesse fonctionnelle, sa facilité d’utilisation …
Références clients
OpenText Interset est un progiciel normalement utilisé exclusivement par des professionnels. L’éditeur revendique de nombreux utilisateurs en France et dans le monde, et notamment des entreprises comme Accuvant, Splunk Inc., Nutech, Box ou bien encore Rsolutions …
Prix & Essai gratuit
Le prix de OpenText Interset est de 0 euro par mois dans sa version standard, et vous pouvez l’essayer gratuitement pendant 15 jours !
OpenText Interset : Prix des versions premiums
OpenText Interset est un logiciel SaaS disponible sous forme d’abonnement : plusieurs tarifs / plans sont disponibles en fonction de différents critères (comme le nombre de fonctionnalités, des quotas, la durée d’engagement …) :
▶ Free: 0 euro par mois
▶ Pro: prix sur demande
▶ Enterprise: prix sur demande
▶ Premium: prix sur demande
Pricing plan / Grille tarifaire complète
| Free | Pro | Enterprise | Premium |
| gratuit | prix sur demande | prix sur demande | prix sur demande |
| par mois |
Note sur ces tarifs : ces prix ont été mis à jour cette année à partir du site Internet de l’éditeur ou à partir de la documentation accessible : ils peuvent donc être différents des prix réels. Nous vous conseillons de vous rendre sur le site de l’éditeur afin de les vérifier avant de vous engager (ils varient en fonction du nombre de licences et du nombre d’options), mais aussi pour bénéficier d’une offre d’essai gratuite.
Après avoir analysé les prix de 555 logiciels nous avons calculé qu’un abonnement à un logiciel de cybersécurité coute en moyenne 57,11 euros par mois (il s’agit d’une simple analyse tarifaire car ces services peuvent avoir des caractéristiques très différentes).
Ce logiciel professionnel est donc une option à prendre en compte si son prix est accessible.
Soulignons également que Interset dispose d’une version entièrement gratuite, ce qui est très utile si vous n’avez pas de gros besoins (les fonctionnalités sont limitées) ou si vous voulez le tester avant de l’acheter.
Précisons enfin qu’il est possible d’économiser de 10 à 30% sur ces prix en contrepartie d’un engagement annuel (ou via un code promo)
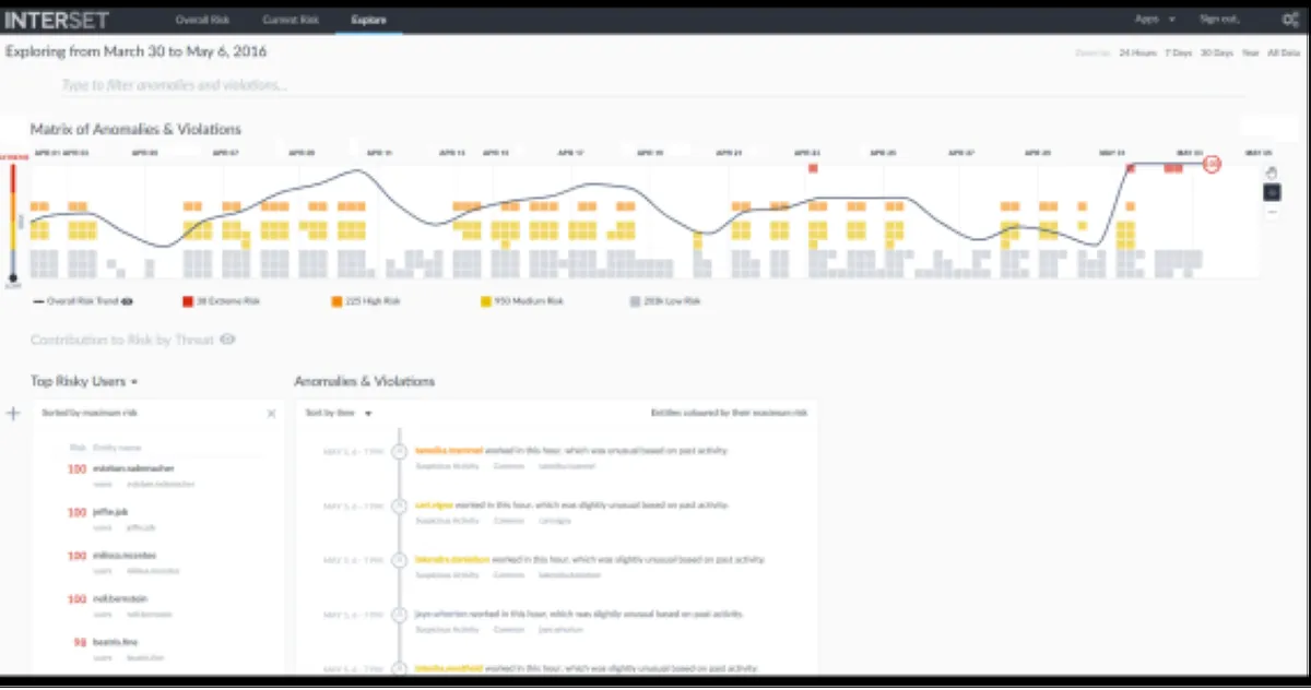
Interface & Ergonomie
OpenText Interset offre une interface responsive (elle s’adapte à la taille de votre écran) et disponible en anglais.

Interface OpenText Interset: fonctionnalités, prix, alternatives
Nous pensons que Interset offre une interface utilisateur agréable à utiliser, très intuitive, avec de nombreuses options de personnalisation et de paramétrage, ce qui permettra d’améliorer la productivité de vos équipes et de renforcer la collaboration au sein de votre entreprise.
Vidéo de prise en main de ce logiciel de cybersécurité :

Prise en main de OpenText Interset en vidéo
Ergonomie de l'interface
Support technique, sécurité & hébergement
Sécurité & hébergement des données :
OpenText est un logiciel SaaS hébergé dans le cloud et ne nécessite donc aucune maintenance informatique car les mises à jour seront effectuées par l’éditeur.
Il se chargera également de sécuriser vos données (chiffrement, SSL, authentification à deux facteurs …), qui seront stockées sur un serveur / data center basé aux Etats-Unis (la législation RGPD s’applique donc pour les utilisateurs français et européens).
Support technique :
Nous avons vérifié : cet éditeur propose bien un service après-vente pour vous venir en aide lors de l’installation et de la configuration de son logiciel, mais aussi en cas de problème technique.
Vous pouvez dans un premier temps utiliser l’assistance en ligne (base documentaire, forums, tutoriels sur la chaine YouTube …) avant de contacter leur help desk (échange par email ou via un chat en ligne avec un technicien) ou d’appeler le SAV.
A noter que cet éditeur propose également des formations sur son site (microfocus.com), via des vidéos, des webinars …
| Infos sur l’éditeur de OpenText Interset | ||
| Siège social | ||
| Date de création | ||
| Effectifs | 69 employés | |
| Nom du dirigeant / manager | ||
| Chiffre d’affaires | ||
Mots clés utilisés par l’éditeur : SaaS
Alternatives à OpenText Interset : les meilleurs logiciels de cybersécurité
Voici notre sélection d’alternatives à OpenText Interset (logiciels avec des fonctionnalités similaires) :
– McAfee ePolicy Orchestrator
– Trustwave
– Forcepoint Triton APX
– Symantec Web Security.cloud
– McAfee Threat Intelligence Exchange
– KerioControl
– FireEye iSIGHT Threat Intelligence
– Interset
– ThreatStream
– ObserveIT
Comparatif Logiciels de cybersécurité
Méthodologie & Sources
J’ai rédigé cet article sur OpenText Interset et ses alternatives afin de vous permettre de comparer les différents logiciels de cybersécurité du marché en fonction de plusieurs critères : leurs prix, leurs fonctionnalités, leur utilité en entreprise …
Les avis et articles publiés sur notre comparateur de logiciels SaaS utilisent différentes ressources comme le site Internet et la documentation commerciale de l’éditeur, les avis publiés en ligne par les utilisateurs, parfois en réalisant un test du logiciel … Notez bien que ces informations sont données à titre indicatif et sont susceptibles d’évoluer avec les mises à jour des éditeurs.
Par ailleurs, certains articles comme celui-ci peuvent contenir un lien d’affiliation : le prix reste identique mais l’éditeur peut nous reverser une commission lors d’un achat réalisé depuis un lien présent sur notre site.
Vous pouvez consulter les ressources suivantes afin de trouver plus d’informations :
Avis utilisateurs sur ce logiciel
Donnez votre avis sur OpenText Interset
You must be logged in to post a review.

Il n’y a pas encore d’avis.