Hackuity
Avis Hackuity : Prix, Fonctionnalités & AlternativesHackuity est un logiciel de gestion des risques : Solution complète de cybersécurité qui orchestre et automatise le processus de gestion des vulnérabilités.

Notre avis sur Hackuity : un logiciel de gestion des risques à découvrir
Découvrir Hackuity: fonctionnalités & intégrations
Hackuity c’est quoi ?
Hackuity est un logiciel de gestion des risques en mode SaaS dont les prix sont disponiblessur demande, et qui est utilisé principalement par des entreprises et spécialistes de la sécurité informatique.
Ce logiciel ne propose pas de bénéficier d’une offre d’essai gratuit pour vous permettre de tester ses fonctionnalités : Rapports/Analyses, Surveillance en temps réel, Rapports et statistiques, Alertes/Notifications, API, Tableau de bord d’activité …
Next Generation Firewall est un logiciel de sécurité réseau et de point de contrôle basé sur le cloud qui fournit des points de contrôle aux réseaux sans fil compatibles avec le service radio par paquets général (GPRS) et le système de télécommunications mobiles universelles (UMTS). Le pare-feu de nouvelle génération offre divers avantages, notamment la protection du réseau GPRS, la connectivité sécurisée entre les opérateurs et le suivi du trafic Web. Il fournit une solution intégrée et de bout en bout pour les opérateurs cellulaires et les entreprises. De plus, la plate-forme permet aux opérateurs de définir et d’appliquer des politiques de sécurité personnalisées et granulaires prenant en compte le protocole de tunneling GPRS (GTP) pour GTP v0 et GTP v1. Il permet aux entreprises de suivre des politiques de sécurité pour inspecter divers champs de tunnel du protocole de tunneling GPRS (GTP). Le pare-feu de nouvelle génération est également conforme…
Ses principales fonctionnalités :
▶ Contrôles d’accès/Autorisations
▶ Gestion de la conformité
▶ Tableau de bord d’activité
▶ API
▶ Alertes/Notifications
▶ Rapports et statistiques
▶ Surveillance en temps réel
▶ Rapports/Analyses
Les intégrations tierces & APIs :
D’après sa fiche technique Hackuity doit pouvoir se connecter à des solutions tierces afin de faciliter les échanges de données entre applications, de gagner en productivité, et de bénéficier de nouvelles fonctionnalités.
Caractéristiques :
▶ Qu’est-ce qu’un logiciel de gestion des risques ? Nous avons classé Hackuity dans la catégorie des logiciels de gestion des risques : Un logiciel de gestion des risques est un outil conçu pour identifier, évaluer, surveiller et atténuer les risques auxquels une organisation est confrontée.
On peut également classer ce logiciels dans 7 autres catégories : Logiciels de sécurité informatique | Logiciels de gestion des risques | Logiciels de gestion des vulnérabilités | Logiciels de cybersécurité | Logiciels de sécurité cloud | Logiciels de sécurité réseau | Logiciels de détection de vulnérabilités
▶ Compatibilité : il s’agit d’un progiciel SaaS accessible depuis un navigateur (compatible Windows & Mac)
▶ Application mobile : d’après nos recherches, ce logiciel ne dispose pas d’application Android ou iOS, mais reste accessible en mode web mobile.
▶ Utilisateurs : principalement des développeurs et informaticiens d’Administrations, Artisans, Associations, Commerçants, Indépendants, ETI, Grande entreprises, PME, Startups et de TPE des secteurs Services, Industrie …
▶ Tarifs : disponibles sur demande
▶ Offre d’essai gratuite : non
Notre avis sur Hackuity : avantages & inconvénients
Voici notre avis sur Hackuity : Avec quelques avis en ligne déposés par des utilisateurs, Hackuity est un logiciel de sécurité informatique / logiciel de gestion des risques à étudier et nous lui avons attribué la note de 9,6/10 car il dispose d’un certain nombre d’avantages et fonctionnalités (Mode SaaS …)
Ses avantages :
▲ Interface en français
Ses inconvénients :
▼ S’équiper d’application SaaS implique une relation de dépendance vis-à-vis des fournisseurs.
Les avis des utilisateurs & références clients :
Les avis en ligne sur Hackuity sont généralement positifs.
N’hésitez pas à donner vous aussi votre Hackuity avis en commentaire : évaluez son rapport qualité/prix, sa richesse fonctionnelle, sa facilité d’utilisation …
Références clients
Hackuity est un progiciel normalement utilisé exclusivement par des professionnels. L’éditeur revendique de nombreux utilisateurs en France et dans le monde.
Prix & Essai gratuit
Le prix de Hackuity est disponible sur demande dans sa version standard
Hackuity : Prix des versions premiums
Hackuity est un logiciel SaaS disponible sous forme d’abonnement : plusieurs tarifs / plans sont disponibles en fonction de différents critères (comme le nombre de fonctionnalités, des quotas, la durée d’engagement …) :
▶ Standard: prix sur demande
▶ Pro: prix sur demande
▶ Enterprise: prix sur demande
▶ Premium: prix sur demande
Pricing plan / Grille tarifaire complète
| Standard | Pro | Enterprise | Premium |
| prix sur demande | prix sur demande | prix sur demande | prix sur demande |
| par mois |
Note sur ces tarifs : ces prix ont été mis à jour cette année à partir du site Internet de l’éditeur ou à partir de la documentation accessible : ils peuvent donc être différents des prix réels. Nous vous conseillons de vous rendre sur le site de l’éditeur afin de les vérifier avant de vous engager (ils varient en fonction du nombre de licences et du nombre d’options), mais aussi pour bénéficier d’une offre d’essai gratuite.
Après avoir analysé les prix de 1454 logiciels nous avons calculé qu’un abonnement à un logiciel de sécurité informatique coute en moyenne 58,14 euros par mois (il s’agit d’une simple analyse tarifaire car ces services peuvent avoir des caractéristiques très différentes).
Ce logiciel professionnel est donc une option à prendre en compte si son prix est accessible.
Malheureusement Hackuity n’existe pas en version gratuite.
Précisons enfin qu’il est possible d’économiser de 10 à 30% sur ces prix en contrepartie d’un engagement annuel (ou via un code promo)
Interface & Ergonomie
Hackuity offre une interface responsive (elle s’adapte à la taille de votre écran) et disponible en anglais.

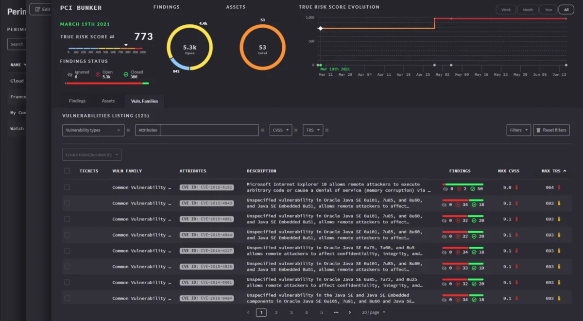
Interface Hackuity: fonctionnalités, prix, alternatives
Nous pensons que Hackuity offre une interface utilisateur agréable à utiliser, très intuitive, avec de nombreuses options de personnalisation et de paramétrage, ce qui permettra d’améliorer la productivité de vos équipes et de renforcer la collaboration au sein de votre entreprise.
Support technique, sécurité & hébergement
Sécurité & hébergement des données :
Hackuity est un logiciel SaaS hébergé dans le cloud et ne nécessite donc aucune maintenance informatique car les mises à jour seront effectuées par l’éditeur.
Il se chargera également de sécuriser vos données (chiffrement, SSL, authentification à deux facteurs …), qui seront stockées sur un serveur / data center basé aux Etats-Unis (la législation RGPD s’applique donc pour les utilisateurs français et européens).
Support technique :
Nous avons vérifié : cet éditeur propose bien un service après-vente pour vous venir en aide lors de l’installation et de la configuration de son logiciel, mais aussi en cas de problème technique.
Vous pouvez dans un premier temps utiliser l’assistance en ligne (base documentaire, forums, tutoriels sur la chaine YouTube …) avant de contacter leur help desk (échange par email ou via un chat en ligne avec un technicien) ou d’appeler le SAV.
A noter que cet éditeur propose également des formations sur son site (hackuity.io), via des vidéos, des webinars …
| Infos sur l’éditeur de Hackuity | ||
| Siège social | 154 Chemin De Folliozan, 69002, Lyon (France) | |
| Date de création | 2018 | |
| Effectifs | 21 employés | |
| Nom du dirigeant / manager | Patrick Ragaru | |
| Chiffre d’affaires | 2,1M$ | |
Mots clés utilisés par l’éditeur : cybersecurité, cybersecurity …
Alternatives à Hackuity : les meilleurs logiciels de gestion des risques
Voici notre sélection d’alternatives à Hackuity (logiciels avec des fonctionnalités similaires) :
– DIGDEO
– WIZTOPIC
– DASTRA
– ZENYWAY
Comparatif Logiciels de gestion des risques
Méthodologie & Sources
J’ai rédigé cet article sur Hackuity et ses alternatives afin de vous permettre de comparer les différents logiciels de gestion des risques du marché en fonction de plusieurs critères : leurs prix, leurs fonctionnalités, leur utilité en entreprise …
Les avis et articles publiés sur notre comparateur de logiciels SaaS utilisent différentes ressources comme le site Internet et la documentation commerciale de l’éditeur, les avis publiés en ligne par les utilisateurs, parfois en réalisant un test du logiciel … Notez bien que ces informations sont données à titre indicatif et sont susceptibles d’évoluer avec les mises à jour des éditeurs.
Par ailleurs, certains articles comme celui-ci peuvent contenir un lien d’affiliation : le prix reste identique mais l’éditeur peut nous reverser une commission lors d’un achat réalisé depuis un lien présent sur notre site.
Vous pouvez consulter les ressources suivantes afin de trouver plus d’informations :
1. Site Internet
2. Profil LinkedIn
3. Compte X
4. Page Crunchbase
Avis utilisateurs sur ce logiciel
Donnez votre avis sur Hackuity
You must be logged in to post a review.

Il n’y a pas encore d’avis.