Freshping
Avis Freshping : Prix, Fonctionnalités & AlternativesFreshping est un logiciel de monitoring de site web : Freshping surveille jusqu’à 50 URL gratuitement par utilisateur pour toujours. Surveillez votre site Web à partir de 10 emplacements dans le monde à une minute d’intervalle et recevez des alertes instantanément sur plusieurs canaux.

Notre avis sur Freshping : un logiciel de monitoring de site web à découvrir
Découvrir Freshping: fonctionnalités & intégrations
Freshping c’est quoi ?
Freshping est un logiciel de monitoring de site web en mode SaaS dont les prix débutent à partir de 0 euro par mois, et qui est utilisé principalement par des entreprises et professionnels des services IT et du développement : Surveillance du site Web ….
Ce logiciel dispose d’une offre d’essai gratuit de 15 jours pour vous permettre de tester ses fonctionnalités : Surveillance du site Web, Réel Comparaisons de temps, Surveillance des applications, Rapports de disponibilité, Planification de la maintenance, Tests de disponibilité …
Freshping est un outil de surveillance de la disponibilité et de page d’état du site Web entièrement GRATUIT POUR TOUJOURS par Freshworks. Il compte 15 000 entreprises qui font confiance à sa solution de surveillance et a la réputation de zéro fausse alerte. Voici les principales fonctionnalités de Freshping : Surveille 50 URL à un intervalle d’une minute 5 Pages d’état publiques 30 Utilisateurs et connexion multi-utilisateurs 10 Emplacements mondiaux : Comprenez l’état de votre site Web et le temps de réponse pour les clients situés à travers le monde Rapports Apdex In- rapports approfondis, historique des pannes et latence globale Email, Twilio (SMS), Freshdesk, Freshservice, intégrations Slack Notification multicanal : Freshping a intégré une intégration native. Freshping s’intègre à Slack, Twilio, Email, Freshdesk, Freshservice pour envoyer instantanément des alertes de site Web. Avec les Webhooks, créez votre propre intégration avec n’importe quelle application. Pages d’état publiques gratuites : communiquez l’état de votre service Web et les incidents avec vos clients en temps réel
Ses principales fonctionnalités :
▶ Tableau de bord
▶ Alertes/Notifications
▶ Test de disponibilité
▶ alertes courrier électronique
▶ Journaux des événements
▶ Surveillance FTP
▶ Surveillance du serveur de messagerie
▶ Planification de l’entretien
▶ Alertes mobiles
▶ Surveillance
▶ Indicateurs de performance
▶ Surveillance en temps réel
▶ Rapports et statistiques
▶ Intégrations tierces
▶ Rapports de disponibilité
▶ Gestion des utilisateurs
▶ Intégrations tierces
▶ Tableau de bord d’activité
▶ Alertes/Notifications
▶ Gestion des utilisateurs
▶ Surveillance en temps réel
▶ Tests de disponibilité
▶ Alertes par e-mail
▶ Journaux d’événements
▶ Mesures de performances
▶ Surveillance de la disponibilité
▶ Notifications basées sur les événements
▶ Surveillance en temps réel
▶ Surveillance API
▶ Analyse des causes profondes
▶ Réel Comparaisons de temps
▶ Surveillance des applications
▶ Rapports de disponibilité
▶ Planification de la maintenance
▶ Tests de disponibilité
▶ Alertes vocales/SMS
Les intégrations tierces & APIs :
D’après sa fiche technique Freshping peut se connecter à plus de 19 solutions tierces comme Slack, Slack, ou encore Slack afin de faciliter les échanges de données entre applications, de gagner en productivité, et de bénéficier de nouvelles fonctionnalités.
| Freshdesk | Slack | Twilio |
| Zapier | Freshservice | Zapier |
| Zapier | Freshservice | LeadMaster |
| Squadcast | Freshstatus | Digital Assistant |
| Zapier | Freshservice | Statuspal |
| Slack | Slack | Twilio |
| Zapier | ||
Caractéristiques :
▶ Qu’est-ce qu’un logiciel de monitoring de site web ? Nous avons classé Freshping dans la catégorie des logiciels de monitoring de site web : Un logiciel de monitoring de site web est une application conçue pour surveiller en temps réel la disponibilité, les performances, et la santé d’un site web.
On peut également classer ce logiciels dans 3 autres catégories : Logiciels de gestion informatique | Logiciels de monitoring de site web | Plateformes de stockage cloud
▶ Compatibilité : il s’agit d’un progiciel SaaS accessible depuis un navigateur (compatible Windows & Mac)
▶ Application mobile : d’après nos recherches, ce logiciel ne dispose pas d’application Android ou iOS, mais reste accessible en mode web mobile.
▶ Utilisateurs : principalement des développeurs et informaticiens d’Administrations, Artisans, Associations, Commerçants, Indépendants, ETI, Grande entreprises, PME, Startups et de TPE des secteurs Services, Industrie …
▶ Tarifs : à partir de 0 euro par mois
▶ Offre d’essai gratuite : oui, pendant 15 jours
Notre avis sur Freshping : avantages & inconvénients
Voici notre avis sur Freshping : Avec plusieurs centaines d’avis en ligne déposés par des utilisateurs, Freshping est un logiciel de gestion informatique / logiciel de monitoring de site web à regarder car il fait partie des meilleurs de sa catégorie : nous lui avons attribué la note de 9,9/10 car il dispose d’un certain nombre d’avantages et fonctionnalités (Mode SaaS …)
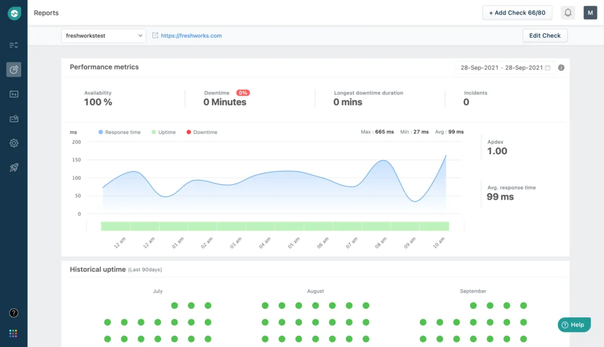
Surveillance fiable de la disponibilité du site Web, surveillance des performances et pages d’état Surveillez 50 URL – Intervalle d’une minute – 10 emplacements mondiaux – 5 pages d’état publiques
Ses avantages :
▲ Ping et surveillance à partir de 10 emplacements mondiaux
▲ Recevez des alertes sur : Slack, Twilio, Email, Freshdesk, Freshservice & Webhooks. Recevez des alertes d’indisponibilité lors de vos déplacements.
▲ Connexion multi-utilisateurs et 30 utilisateurs
▲ GRATUIT POUR TOUJOURS Pages d’état publiques (configurables)
▲ Surveillance de 50 sites Web à 1 minute d’intervalle pour les temps d’arrêt GRATUIT POUR TOUJOURS
▲ Intégrations tierces possibles
▲ Logiciel disponible en version gratuite
▲ Essai gratuit possible
Ses inconvénients :
▼ Bien qu’un éditeur SaaS promette un temps de disponibilité élevé, il peut toujours y avoir des interruptions de service.
Les avis des utilisateurs & références clients :
Les avis en ligne sur Freshping sont généralement positifs.
N’hésitez pas à donner vous aussi votre Freshping avis en commentaire : évaluez son rapport qualité/prix, sa richesse fonctionnelle, sa facilité d’utilisation …
Références clients
Freshping est un progiciel normalement utilisé exclusivement par des professionnels. L’éditeur revendique de nombreux utilisateurs en France et dans le monde, et notamment des entreprises comme Raceberry, Application ou bien encore Web …
Prix & Essai gratuit
Le prix de Freshping est de 0 euro par mois dans sa version standard, et vous pouvez l’essayer gratuitement pendant 15 jours !
Freshping : Prix des versions premiums
Freshping est un logiciel SaaS disponible sous forme d’abonnement : plusieurs tarifs / plans sont disponibles en fonction de différents critères (comme le nombre de fonctionnalités, des quotas, la durée d’engagement …) :
▶ Sprout: 0 euro par mois
▶ Blossom: 11 euros par mois
▶ Garden: 36 euros par mois
▶ Estate: 72 euros par mois
Pricing plan / Grille tarifaire complète
| Sprout | Blossom | Garden | Estate |
| gratuit | 11 euros | 36 euros | 72 euros |
| par mois | par mois | par mois | par mois |
Note sur ces tarifs : ces prix ont été mis à jour cette année à partir du site Internet de l’éditeur ou à partir de la documentation accessible : ils peuvent donc être différents des prix réels. Nous vous conseillons de vous rendre sur le site de l’éditeur afin de les vérifier avant de vous engager (ils varient en fonction du nombre de licences et du nombre d’options), mais aussi pour bénéficier d’une offre d’essai gratuite.
Après avoir analysé les prix de 1279 logiciels nous avons calculé qu’un abonnement à un logiciel de gestion informatique coute en moyenne 76,9 euros par mois (il s’agit d’une simple analyse tarifaire car ces services peuvent avoir des caractéristiques très différentes).
Ce logiciel professionnel est donc à notre avis très compétitif d’un point de vue tarifaire.
Soulignons également que Freshping dispose d’une version entièrement gratuite, ce qui est très utile si vous n’avez pas de gros besoins (les fonctionnalités sont limitées) ou si vous voulez le tester avant de l’acheter.
Précisons enfin qu’il est possible d’économiser de 10 à 30% sur ces prix en contrepartie d’un engagement annuel (ou via un code promo)
Interface & Ergonomie
Freshping offre une interface responsive (elle s’adapte à la taille de votre écran) et disponible en anglais.

Interface Freshping: fonctionnalités, prix, alternatives
Nous pensons que Freshping offre une interface utilisateur agréable à utiliser, très intuitive, avec de nombreuses options de personnalisation et de paramétrage, ce qui permettra d’améliorer la productivité de vos équipes et de renforcer la collaboration au sein de votre entreprise.
Vidéo de prise en main de ce logiciel de monitoring de site web :

Prise en main de Freshping en vidéo
Ergonomie de l'interface
Support technique, sécurité & hébergement
Sécurité & hébergement des données :
Freshworks est un logiciel SaaS hébergé dans le cloud et ne nécessite donc aucune maintenance informatique car les mises à jour seront effectuées par l’éditeur.
Il se chargera également de sécuriser vos données (chiffrement, SSL, authentification à deux facteurs …), qui seront stockées sur un serveur / data center basé aux Etats-Unis (la législation RGPD s’applique donc pour les utilisateurs français et européens).
Support technique :
Nous avons vérifié : cet éditeur propose bien un service après-vente pour vous venir en aide lors de l’installation et de la configuration de son logiciel, mais aussi en cas de problème technique.
Vous pouvez dans un premier temps utiliser l’assistance en ligne (base documentaire, forums, tutoriels sur la chaine YouTube …) avant de contacter leur help desk (échange par email ou via un chat en ligne avec un technicien) ou d’appeler le SAV (hotline : 18 668 323 090).
A noter que cet éditeur propose également des formations sur son site (freshworks.com), via des vidéos, des webinars …
| Infos sur l’éditeur de Freshping | ||
| Siège social | San Mateo, California | |
| Date de création | ||
| Effectifs | 3465 employés | |
| Nom du dirigeant / manager | ||
| Chiffre d’affaires | ||
Mots clés utilisés par l’éditeur : surveillance, surveillance du réseau, pas de fausses alertes, surveillance des performances, page d’état publique, surveillance du serveur, statuspage, intégration lente, surveillance Web, surveillance Web …
Alternatives à Freshping : les meilleurs logiciels de monitoring de site web
Voici notre sélection d’alternatives à Freshping (logiciels avec des fonctionnalités similaires) :
– Pingdom : Pingdom est un service de surveillance de la disponibilité. Lorsque des problèmes surviennent avec un site surveillé par Pingdom, il alerte immédiatement le propriétaire afin que le problème puisse être résolu.
– UptimeRobot : Il s’agit de vous aider à maintenir vos sites Web à jour. Il surveille vos sites Web toutes les 5 minutes et vous alerte si vos sites sont en panne.
– Better Uptime : Better Uptime est une plate-forme de surveillance d’infrastructure radicalement meilleure qui appelle la bonne personne de votre équipe en cas de problème. Planifiez des tâches de garde, recevez des alertes utiles et collaborez pour résoudre les incidents plus rapidement que jamais.
– StatusCake : Surveiller un site Web est une chose – trouver le meilleur moyen de vous alerter en cas d’indisponibilité en est une autre. Chez StatusCake, nous vous offrons autant d’options que possible pour décider quand et à quelle fréquence vous êtes contacté. Que ce soit par e-mail, SMS, notifications push pour iOS et Android ou intégration avec des applications tierces telles que Zapier et PagerDuty – vous décidez comment vous souhaitez être alerté et quand!
– updown.io : updown est un service en ligne qui vérifie l’état de votre site Web en envoyant périodiquement une requête HTTP HEAD à l’URL de votre choix. Il vous avertit ensuite par e-mail ou sms lorsque votre site web ne répond pas correctement.
| Alternatives à Freshping | Prix | Prix | Essai gratuit |
| Freshping | 11€ | par mois | Oui |
| Solarwinds Pingdom | 10€ | par mois | Oui |
| Freshstatus | 25€ | par mois | Non |
| Uptime Robot | 4,5€ | par mois | Non |
| Uptrends | 15,47€ | par mois | Oui |
| Diib | par mois | Non | |
| Websitepulse | 29,99€ | par mois | Oui |
| Statuscake | 20,41€ | par mois | Oui |
| Better Uptime | 24€ | par mois | Non |
| Uptime | 15€ | par mois | Oui |
Comparatif Logiciels de monitoring de site web
Méthodologie & Sources
J’ai rédigé cet article sur Freshping et ses alternatives afin de vous permettre de comparer les différents logiciels de monitoring de site web du marché en fonction de plusieurs critères : leurs prix, leurs fonctionnalités, leur utilité en entreprise …
Les avis et articles publiés sur notre comparateur de logiciels SaaS utilisent différentes ressources comme le site Internet et la documentation commerciale de l’éditeur, les avis publiés en ligne par les utilisateurs, parfois en réalisant un test du logiciel … Notez bien que ces informations sont données à titre indicatif et sont susceptibles d’évoluer avec les mises à jour des éditeurs.
Par ailleurs, certains articles comme celui-ci peuvent contenir un lien d’affiliation : le prix reste identique mais l’éditeur peut nous reverser une commission lors d’un achat réalisé depuis un lien présent sur notre site.
Vous pouvez consulter les ressources suivantes afin de trouver plus d’informations :
1. Site Internet
2. Page des tarifs
3. Profil LinkedIn
4. Compte X
5. Page Facebook
Avis utilisateurs sur ce logiciel
Donnez votre avis sur Freshping
You must be logged in to post a review.

Il n’y a pas encore d’avis.