Checkmk
Avis Checkmk : Prix, Fonctionnalités & AlternativesCheckmk est un logiciel de gestion informatique : Un outil de surveillance pour les réseaux, les serveurs, les applications, le cloud et les conteneurs

Notre avis sur Checkmk : un logiciel de gestion informatique à découvrir
Découvrir Checkmk: fonctionnalités & intégrations
Checkmk c’est quoi ?
Checkmk est un logiciel de gestion informatique en mode SaaS dont les prix débutent à partir de 960 euros par an, et qui est utilisé principalement par des entreprises et professionnels des services IT et du développement : Surveillance du site Web, Surveillance du réseau, Gestion IT, Gestion infonuagique, Gestion du serveur ….
Ce logiciel dispose d’une offre d’essai gratuit de 15 jours pour vous permettre de tester ses fonctionnalités : Surveillance du site Web, Surveillance du réseau, Gestion IT, Gestion cloud, Gestion du serveur, gestion du serveur …
Checkmk est la meilleure surveillance des infrastructures et des applications. Vous aidant à rester opérationnel, des environnements les plus simples aux plus complexes. Il s’agit également d’un système de surveillance informatique de premier plan pour la surveillance des infrastructures et des applications sur site et cloud, qui permet aux administrateurs, aux responsables informatiques et aux équipes DevOps d’identifier et de résoudre rapidement les problèmes dans l’ensemble de leur infrastructure informatique. Il convient à toutes les tailles d’organisations.
Ses principales fonctionnalités :
▶ API disponible
▶ Tableau de bord
▶ Alertes / Escalade
▶ Alertes/Notifications
▶ Gestion des applications
▶ Gestion du cycle de vie des actifs
▶ Piste d’audit
▶ Test de disponibilité
▶ Surveillance de la bande passante
▶ Facturation et approvisionnement
▶ Surveillance du processeur
▶ Analyse de la capacité
▶ Gestion de la capacité
▶ Planification des capacités
▶ Gestion de la configuration
▶ Gestion de la connectivité
▶ La gestion des coûts
▶ Tableau de bord
▶ Collecte de données
▶ Gestion de données
▶ Visualisation de données
▶ Surveillance de la demande
▶ Gestion d’appareils
▶ Surveillance des e-mails
▶ Journaux des événements
▶ Actions déclenchées par un événement
▶ Surveillance FTP
▶ Surveillance des adresses IP
▶ Rapports informatiques
▶ Gestion de l’inventaire
▶ Audit des problèmes
▶ Gestion des licences
▶ Collecte de journaux
▶ Surveillance du serveur de messagerie
▶ Planification de l’entretien
▶ Surveillance
▶ Gestion multi-cloud
▶ Analyse de réseau
▶ Gestion des correctifs
▶ Analyse de performance
Les intégrations tierces & APIs :
D’après sa fiche technique Checkmk peut se connecter à plus de 17 solutions tierces comme Splunk On-Call, Slack, ou encore Prometheus Platform afin de faciliter les échanges de données entre applications, de gagner en productivité, et de bénéficier de nouvelles fonctionnalités. Ce logiciel dispose également d’une API ouverte pour vous permettre de réaliser des développements sur-mesure.
| Slack | Jira | Microsoft Azure |
| Amazon RDS | PagerDuty | SAP Customer Experience |
| Salesforce Essentials | Amazon EC2 | ServiceNow |
| Cisco Meraki | Splunk On-Call | Workspace ONE |
| SAP HANA Cloud | SIGNL4 | Amazon DynamoDB |
| Prometheus Platform | Salesforce Commerce Cloud | |
Caractéristiques :
▶ Qu’est-ce qu’un logiciel de gestion informatique ? Nous avons classé Checkmk dans la catégorie des logiciels de gestion informatique : Un logiciel de gestion informatique est un outil conçu pour superviser, organiser et optimiser les ressources informatiques d’une organisation.
On peut également classer ce logiciels dans 9 autres catégories : Logiciels de gestion informatique | Logiciels de gestion des logs (journaux) | Logiciels de monitoring de site web | Logiciels de supervision réseau | Logiciels de gestion cloud | Logiciels de gestion de serveurs | Logiciels IoT (internet of things) | Logiciels RMM (surveillance et gestion à distance) | Logiciels DevOps
▶ Compatibilité : il s’agit d’un progiciel SaaS accessible depuis un navigateur (compatible Windows & Mac)
▶ Application mobile : d’après nos recherches, ce logiciel ne dispose pas d’application Android ou iOS, mais reste accessible en mode web mobile.
▶ Utilisateurs : principalement des développeurs et informaticiens d’Administrations, Artisans, Associations, Commerçants, Indépendants, ETI, Grande entreprises, PME, Startups et de TPE des secteurs Services, Industrie …
▶ Tarifs : à partir de 960 euros par an
▶ Offre d’essai gratuite : oui, pendant 15 jours
Notre avis sur Checkmk : avantages & inconvénients
Voici notre avis sur Checkmk : Avec plusieurs dizaines d’avis en ligne déposés par des utilisateurs, Checkmk est un logiciel de gestion informatique / logiciel de gestion des logs (journaux) à apprécier et nous lui avons attribué la note de 9,3/10 car il dispose d’un certain nombre d’avantages et fonctionnalités (Intégrations tierces, Rapports/Analyses, Contrôles d’accès/Autorisations, Tableau de bord d’activité…)
Surveillez l’ensemble de votre infrastructure informatique hybride.
Ses avantages :
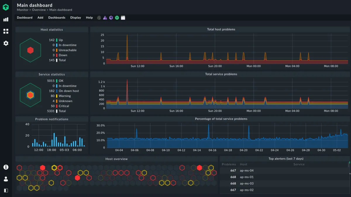
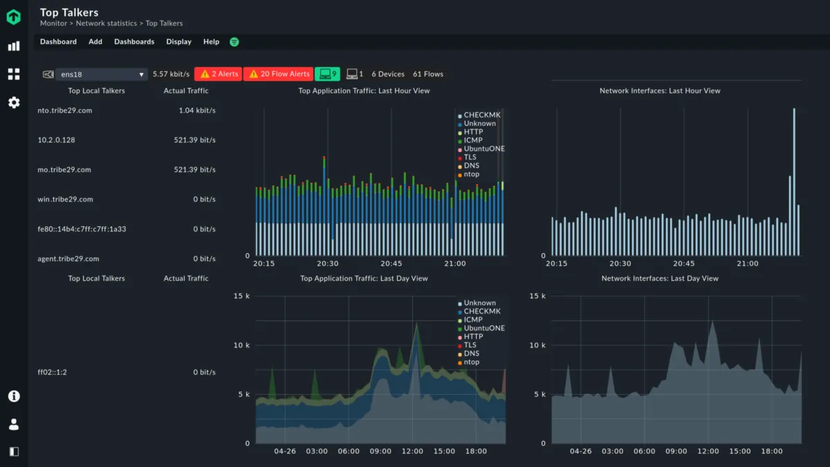
▲ Visualisation des données dans des tableaux de bord modernes et personnalisables : obtenez une vue d’ensemble d’un groupe ou de tous les hôtes surveillés via le tableau de bord principal. Créez de nouveaux tableaux de bord à l’aide de l’éditeur graphique de Checkmk.
▲ Analyses avancées pour prédire les tendances et l’utilisation des ressources : Checkmk est livré avec une capacité de prévision, de sorte que vous pouvez planifier à l’avance et prédire le comportement futur en fonction des données historiques. Cela peut également vous aider à gérer la capacité de vos systèmes informatiques.
▲ Adapté aux environnements modernes : surveillez Docker et Kubernetes pour garantir les meilleures performances. Checkmk est également capable de combler le fossé entre les équipes DevOps et Ops via l’intégration Checkmk-Prometheus
▲ Grâce à la gestion centralisée des actifs, vous pouvez découvrir et gérer automatiquement les informations sur les actifs matériels et logiciels sur tous les serveurs et postes de travail surveillés.
▲ Prêt pour l’entreprise : Checkmk s’intègre aux principaux outils ITOM/ITSM pour des flux de travail transparents, soutient les chefs d’entreprise en modélisant la santé des processus métier et est livré avec des mécanismes de protection des données sécurisés. La haute disponibilité est également assurée avec les appliances virtuelles et physiques de Checkmk.
▲ Réduisez les incidents : assurez des performances optimales pour votre infrastructure et réduisez les pannes évitables, les nuits tardives ou les urgences du week-end grâce à la surveillance de serveur évolutive de Checkmk pour tous les environnements.
▲ Maximisez le délai de rentabilisation : surveillance entièrement automatisée via des API, la détection automatique et la configuration automatique des plug-ins pour faire gagner un temps précieux à l’opérateur. Faible coût total de possession (TCO) grâce à des prix équitables, une large automatisation, un faible encombrement et un déploiement rapide
▲ Checkmk offre de la flexibilité grâce à sa vaste collection de plus de 1 900 plug-ins. Surveillez divers types de serveurs tels que la messagerie, le Web, la base de données, l’application, le FTP, etc.
▲ Surveillance évolutive avec une architecture distribuée : Checkmk permet aux utilisateurs de surveiller des millions de services à partir d’un serveur avec des investissements matériels minimaux requis.
▲ Gestion des performances
Ses inconvénients :
▼ Bien qu’un éditeur SaaS promette un temps de disponibilité élevé, il peut toujours y avoir des pannes.
Les avis des utilisateurs & références clients :
Les avis en ligne sur Checkmk sont généralement positifs.
N’hésitez pas à donner vous aussi votre Checkmk avis en commentaire : évaluez son rapport qualité/prix, sa richesse fonctionnelle, sa facilité d’utilisation …
Références clients
Checkmk est un progiciel normalement utilisé exclusivement par des professionnels. L’éditeur revendique de nombreux utilisateurs en France et dans le monde, et notamment des entreprises comme Statista, Ratepay Gmbh ou bien encore Infrastructure …
Prix & Essai gratuit
Le prix de Checkmk est de 960 euros par an dans sa version standard, et vous pouvez l’essayer gratuitement pendant 15 jours !
Checkmk : Prix des versions premiums
Checkmk est un logiciel SaaS disponible sous forme d’abonnement : plusieurs tarifs / plans sont disponibles en fonction de différents critères (comme le nombre de fonctionnalités, des quotas, la durée d’engagement …) :
▶ Standard: 960 euros par an
▶ Pro: prix sur demande
▶ Enterprise: prix sur demande
▶ Premium: prix sur demande
Pricing plan / Grille tarifaire complète
| Standard | Pro | Enterprise | Premium |
| 960 euros | prix sur demande | prix sur demande | prix sur demande |
| par an |
Note sur ces tarifs : ces prix ont été mis à jour cette année à partir du site Internet de l’éditeur ou à partir de la documentation accessible : ils peuvent donc être différents des prix réels. Nous vous conseillons de vous rendre sur le site de l’éditeur afin de les vérifier avant de vous engager (ils varient en fonction du nombre de licences et du nombre d’options), mais aussi pour bénéficier d’une offre d’essai gratuite.
Après avoir analysé les prix de 1279 logiciels nous avons calculé qu’un abonnement à un logiciel de gestion informatique coute en moyenne 76,9 euros par mois (il s’agit d’une simple analyse tarifaire car ces services peuvent avoir des caractéristiques très différentes).
Ce logiciel professionnel est donc à notre avis plus cher d’un point de vue tarifaire.
Soulignons également que Checkmk dispose d’une version entièrement gratuite, ce qui est très utile si vous n’avez pas de gros besoins (les fonctionnalités sont limitées) ou si vous voulez le tester avant de l’acheter.
Précisons enfin qu’il est possible d’économiser de 10 à 30% sur ces prix en contrepartie d’un engagement annuel (ou via un code promo)
Interface & Ergonomie
Checkmk offre une interface responsive (elle s’adapte à la taille de votre écran) et disponible en anglais, mais aussi : Allemand …

Interface Checkmk: fonctionnalités, prix, alternatives
Nous pensons que Checkmk offre une interface utilisateur agréable à utiliser, très intuitive, avec de nombreuses options de personnalisation et de paramétrage, ce qui permettra d’améliorer la productivité de vos équipes et de renforcer la collaboration au sein de votre entreprise.
Support technique, sécurité & hébergement
Sécurité & hébergement des données :
Checkmk est un logiciel SaaS hébergé dans le cloud et ne nécessite donc aucune maintenance informatique car les mises à jour seront effectuées par l’éditeur.
Il se chargera également de sécuriser vos données (chiffrement, SSL, authentification à deux facteurs …), qui seront stockées sur un serveur / data center basé aux Etats-Unis (la législation RGPD s’applique donc pour les utilisateurs français et européens).
Support technique :
Nous avons vérifié : cet éditeur propose bien un service après-vente pour vous venir en aide lors de l’installation et de la configuration de son logiciel, mais aussi en cas de problème technique.
Vous pouvez dans un premier temps utiliser l’assistance en ligne (base documentaire, forums, tutoriels sur la chaine YouTube …) avant de contacter leur help desk (échange par email ou via un chat en ligne avec un technicien) ou d’appeler le SAV.
A noter que cet éditeur propose également des formations sur son site (checkmk.com), via des vidéos, des webinars …
| Infos sur l’éditeur de Checkmk | ||
| Siège social | ||
| Date de création | ||
| Effectifs | ||
| Nom du dirigeant / manager | ||
| Chiffre d’affaires | ||
Mots clés utilisés par l’éditeur : SaaS
Alternatives à Checkmk : les meilleurs logiciels de gestion informatique
Voici notre sélection d’alternatives à Checkmk (logiciels avec des fonctionnalités similaires) :
– Kibana : Kibana est un tableau de bord d’analyse et de recherche open source (sous licence Apache) pour Elasticsearch. Kibana est un jeu d’enfant à configurer et à utiliser. Kibana s’efforce d’être facile à démarrer, tout en étant flexible et puissant, tout comme Elasticsearch.
– Grafana : Grafana est un tableau de bord et un compositeur de graphiques à usage général. Il se concentre sur la fourniture de moyens riches pour visualiser les métriques de séries chronologiques, principalement via des graphiques, mais prend en charge d’autres moyens de visualiser les données via une architecture de panneau enfichable. Il a actuellement un support riche pour Graphite, InfluxDB et OpenTSDB. Mais prend en charge d’autres sources de données via des plugins.
– Prometheus : Prometheus est un système de surveillance des systèmes et des services. Il collecte des métriques à partir de cibles configurées à des intervalles donnés, évalue les expressions de règle, affiche les résultats et peut déclencher des alertes si une condition s’avère vraie.
– Nagios : Nagios est un programme de surveillance d’hôte / service / réseau écrit en C et publié sous la licence publique générale GNU.
– Zabbix : Zabbix est une solution de surveillance open source mature et sans effort de classe entreprise pour la surveillance du réseau et la surveillance des applications de millions de mesures.
Comparatif Logiciels de gestion informatique
Méthodologie & Sources
J’ai rédigé cet article sur Checkmk et ses alternatives afin de vous permettre de comparer les différents logiciels de gestion informatique du marché en fonction de plusieurs critères : leurs prix, leurs fonctionnalités, leur utilité en entreprise …
Les avis et articles publiés sur notre comparateur de logiciels SaaS utilisent différentes ressources comme le site Internet et la documentation commerciale de l’éditeur, les avis publiés en ligne par les utilisateurs, parfois en réalisant un test du logiciel … Notez bien que ces informations sont données à titre indicatif et sont susceptibles d’évoluer avec les mises à jour des éditeurs.
Par ailleurs, certains articles comme celui-ci peuvent contenir un lien d’affiliation : le prix reste identique mais l’éditeur peut nous reverser une commission lors d’un achat réalisé depuis un lien présent sur notre site.
Vous pouvez consulter les ressources suivantes afin de trouver plus d’informations :
1. Site Internet
2. Page des tarifs
3. Compte X
Avis utilisateurs sur ce logiciel
Donnez votre avis sur Checkmk
You must be logged in to post a review.

Il n’y a pas encore d’avis.